OP.Market
Founder & Software Engineer
Sep 2022 - Dec 2023
OP.Market was a high-performance, algorithmically driven trading exchange for Rocket League items, serving nearly 1 million users and over 20,000 daily transactions.

OP.Market is a high-performance digital marketplace designed for instant, secure, and data-driven trading of Rocket League items across Steam, Epic Games and PlayStation. Built to eliminate the delays and risks of traditional peer-to-peer trading, OP.Market functioned as a real-time exchange, pricing assets dynamically, maintaining live inventory, and executing trades within seconds. At its core, OP.Market was the spiritual successor to RLSwaps, improving on the learnings from that venture at a far larger scale.

Engineering & Architecture
The platform’s architecture was designed to handle the over 900,000 registered users in the single year of operation and sustain 20,000+ transactions daily while reducing downtime.
- Bot Infrastructure: Given Rocket League is written in C++, the bots communicated with the Rocket League game servers via a reverse-engineered network protocol, enabling deterministic, high-speed trade execution. The game was manually re-classed and disassembled using industry standard tools such as ReClassEx, Ghidra and Fiddler.
- Frontend: Developed with React and Next.js, delivered a responsive, localised experience in multiple languages. Windowing and lazy loading techniques were employed to ensure the website remained performant, despite needing to display over 200,000 unique items to the user with pagination.
- Scaling Efficiency: Through binary decompilation, traffic interception, and protocol replication, I created a custom game client with a 600 times smaller memory footprint (10 MB) than the game it was emulating, dramatically reducing infrastructure costs and enabling massive parallelism.
This last point was a key differentiatior from the prior site RLSwaps, which only used a single instance. Distributing our inventory across 30 accounts meant that we traded with far more users in parallel (especially during times of increased volatility), but also resulted in new engineering challenges.
- Distributed Inventory: primarily to enable a more robust experience and hedge against the risk of a single account being taken offline, the inventory was evenly distributed across all our accounts. As such, pricing algorithms would constantly work to transfer assets between accounts to ensure no single account became a critical point of failure by holding too much value.
- Failure Recovery and Consistency: to ensure inventory synchronisation and prevent double-selling, enqueued trades employed atomic reservatioon logic using a fine grained locking system. In the event of failure or transaction cancellation, reservations were immediately rolled-back, freeing up assets to be traded with other users.
- Trade Queues: incoming trades were placed in a priority queue, where users would be assigned trading accounts with the least missing items. Missing items were instantaneously transferred between accounts to give the illusion a unified inventory, but without the associated risk.

Market-Making and Inventory Management
Just like RLSwaps, OP.Market functioned as a market maker in a synthetic economy, maintaining buy and sell orders for every item in circulation. The system continuously adjusted its bid–ask spreads using a blend of real-time trading data, supply/demand imbalance, and game-related news signals.
To protect against overexposure, each asset was subject to automated inventory risk constraints. As stock levels approached overbought thresholds, bid prices were automatically reduced or suspended, reallocating liquidity toward higher-performing items, effectively mirroring portfolio risk management in financial trading.
Due to the sheer volume of trades performed through OP.Market, this scale created unintended natural network effects, as collectors and retail traders realised that any item could be bought and sold very quickly on OP.Market. The platform also became a venue for price discovery as players used OP.Market bids/asks to inform their decisions in player-to-player trading Discord servers and forums. This led to the creation of the official OP.Market pricing guide that algorithmically tracked market sentiment.

Product Expansion & Growth
Beyond technical refinement, OP.Market introduced several features that accelerated user growth and retention:
- A referral and rewards system that fueled viral user acquisition, encouraging individual users and larger content creators to organically promote the service to their audiences for a mutual benefit.
- A fully localised UX, supporting multiple languages and regional currencies, enabling rapid expansion into the South American and MENA markets.
- 24/7 customer support and real-time chat integration to sustain global operations and guide users through technical difficulties.
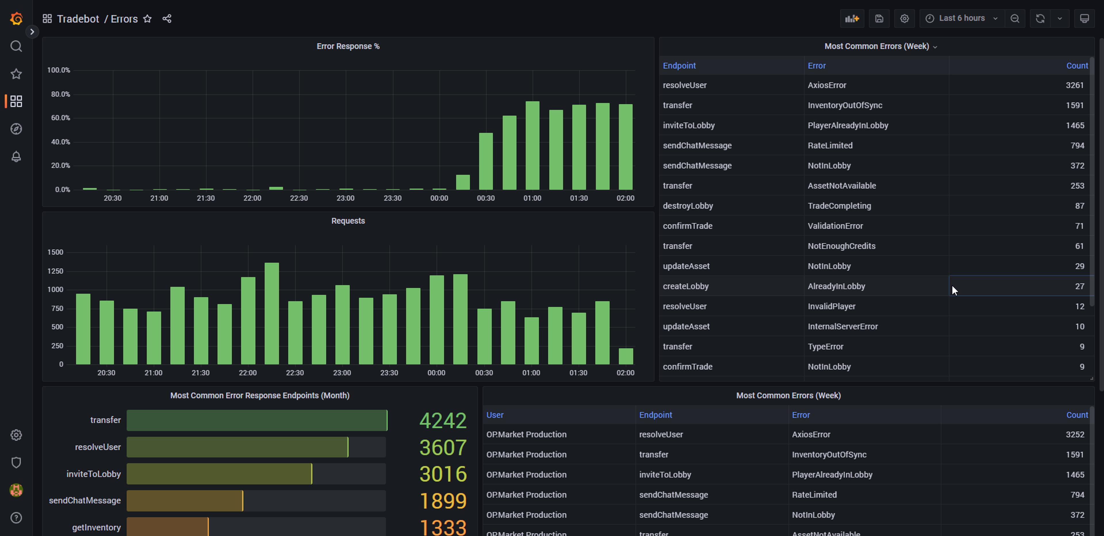
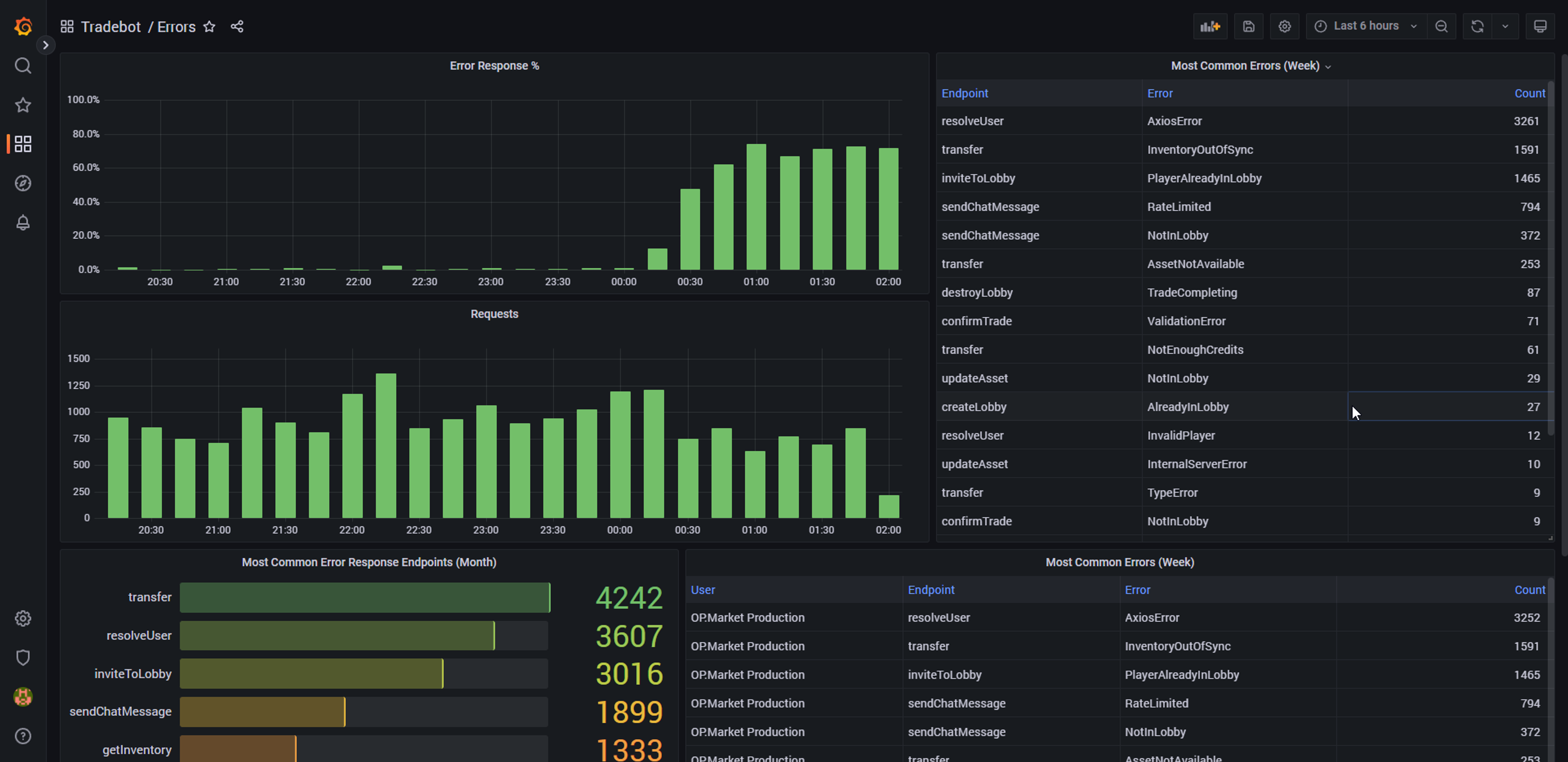
- Advanced analytics and monitoring dashboards via Grafana for pricing performance, latency metrics, trade success rates, and system health monitoring.
These innovations translated directly to business impact, at peak, OP.Market generated over $3,000 in additional daily profit and established itself as the largest, most efficient Rocket League trading platform in the world.

Conclusion
OP.Market was ultimately shut down after 1 year of operation when Psyonix, the creators of Rocket League removed trading from the game. This move was largely prompted by the Epic Games buyout of the development studio, in which the new ownership sought to transition the game's monetisation to the Fortnite model. At this point, the team at OP.Market had grown to 25 talented people across business, financial modelling, product development, marketing and live support. Thankfully, this team and the tribal knowledge acquired were brought over to BloxBoom where we continue to work in the similar, albeit uniquely challenging Roblox virtual economies.